Documentation Index
Fetch the complete documentation index at: https://docs.53ai.com/llms.txt
Use this file to discover all available pages before exploring further.
知识库管理
一、基础信息管理
(一)信息设置
进入知识库(如 “项目中心” 知识库)的 “基础信息” 页面,可设置知识库名称(如 “项目中心”),在 “简介” 输入框中输入知识库的简介(如产品设计与研发相关介绍),点击 “保存” 按钮完成基础信息保存。(二)知识库导出
在 “基础信息” 页面,点击 “导出知识库” 区域的 “导出” 按钮,可将知识库内容批量导出成.zip 文件,方便知识的备份与迁移。
(三)知识库删除
点击 “删除知识库” 区域的 “删除” 按钮,会弹出 “确认删除知识库” 提示框,提示删除内容将进入回收站,30 天后自动彻底删除。若确认删除,点击 “删除” 按钮;若取消,点击 “取消” 按钮。
二、成员与权限管理
(一)公开范围设置
在 “成员与权限” 页面,可设置知识库的公开范围,选择 “全部成员” 则所有成员可见;选择 “指定成员”,可在成员列表添加成员,限制只有指定成员能访问。(二)成员权限分配
可对成员在 “知识” 和 “语料” 方面的权限进行分配,“知识” 权限有可管理、可编辑、可查看 / 导出、仅查看等;“语料” 权限有可管理、可编辑 / 重新索引、仅查看等。点击 “修改” 按钮,可在弹出的 “选择” 弹窗中,从账号或分组(如公司高层、核心高管等)中选择成员,分配相应权限,选择完成后点击 “确定” 按钮。
三、文档解析设置
在 “文档解析” 页面,可对不同格式文档(PDF、DOC、XLS、PPT)的解析方法和输出内容进行设置。(一)解析方法选择
可选择 “标准解析” 或 “高精解析”,“高精解析” 能更精准多元地提取文档内容进行输出。(二)输出内容设置
- PDF:可设置输出包含文字、表格、公式、图片、手写、页眉页脚等。
- DOC:可设置输出包含文字、表格、公式、图片、手写、页眉页脚等。
- XLS:可设置输出包含文字、表格、公式、图片、手写、页眉页脚等,输出类型可选文本或表格。
- PPT:可设置输出包含文字、表格、公式、图片、手写、页眉页脚等。 设置完成后,点击 “保存” 按钮保存设置,也可点击 “恢复系统默认配置” 恢复默认解析设置。
四、知识拆分设置
在 “知识拆分” 页面,可对知识点和索引块的拆分规则进行设置。(一)知识点拆分
设置拆分规则,如选择 “二级标题(h2)”“指定” 等,设置最大长度(如 2000),可选择是否在拆分时将知识标题叠加到知识点。(二)索引块拆分
设置默认索引的拆分规则,如 “二级标题(h2)”“指定” 等,设置最大长度(如 2000),在高级设置中,可选择内容摘要(人工撰写或 AI 生成)、常见问法(人工撰写或 AI 生成)的生成方式,还可选择拆分时的分隔符(如 1 个换行符、句号等)。设置完成后,点击 “保存” 按钮保存,或点击 “恢复系统默认配置” 恢复默认设置。
五、模型设置
在 “模型设置” 页面,可进行逻辑推理、向量嵌入、检索设置等。(一)模型选择
选择逻辑推理模型(如 OpenAI gpt-4o-mini)和向量嵌入模型(如千模 ModelBuilder/OpenAI text-embedding-3-small)。(二)检索设置
选择检索方式,如 “向量检索”“全文检索”“混合检索”。以 “向量检索” 为例,可开启 Rerank 模型(如千模 ModelBuilder /jina-reranker-v2-base-multilingual),设置召回数量(通过滑块调整,如 4)和分数阈值(开启后通过滑块调整),点击 “保存” 按钮保存设置。
六、回收站管理
(一)文档查看与操作
在 “回收站” 页面,可查看被删除的文档列表,包括文档名称、操作人、删除时间、剩余时间等信息。可通过搜索框按名称搜索,或按操作人筛选。
(二)文档恢复与彻底删除
对于回收站中的文档,点击 “恢复” 按钮: 1、若原父级节点存在,会弹出 “确定将文档恢复到原有位置” 提示框,点击 “恢复” 即可恢复; 2、若原父级节点不存在,会提示 “页面原父级节点已不存在,将直接恢复到根目录”,点击 “恢复” 恢复文档。 3、点击 “彻底删除” 按钮,可直接永久删除文档。
七、开放接口管理
(一)API 接口
进入 “开放接口” 的 “API 接口” 页面,可查看知识库名称(如 “项目中心”)、知识库 ID、API Endpoint(如 “https://api.53ai.com/v3”)、API Key 等信息。点击 “+ 添加” 可添加新的 API 相关配置,在 “接入指引” 区域,点击 “接入 53AI Studio” 或 “接入 Dify”,可查看对应的接入步骤说明,按步骤完成与外部平台的 API 对接。
(二)MCP
切换到 “MCP” 标签页,可查看 Server name(如 “Project”)、知识库描述(用于项目全流程管理等说明),在 “配置参数” 区域,可查看或编辑 JSON 格式的配置内容,如 “mcpServers”“project” 相关的 url、headers、timeout 等参数。在 “接入指引” 区域,点击 “腾讯元器” 或 “阿里百炼”,可查看对应的接入流程,按指引完成接入。
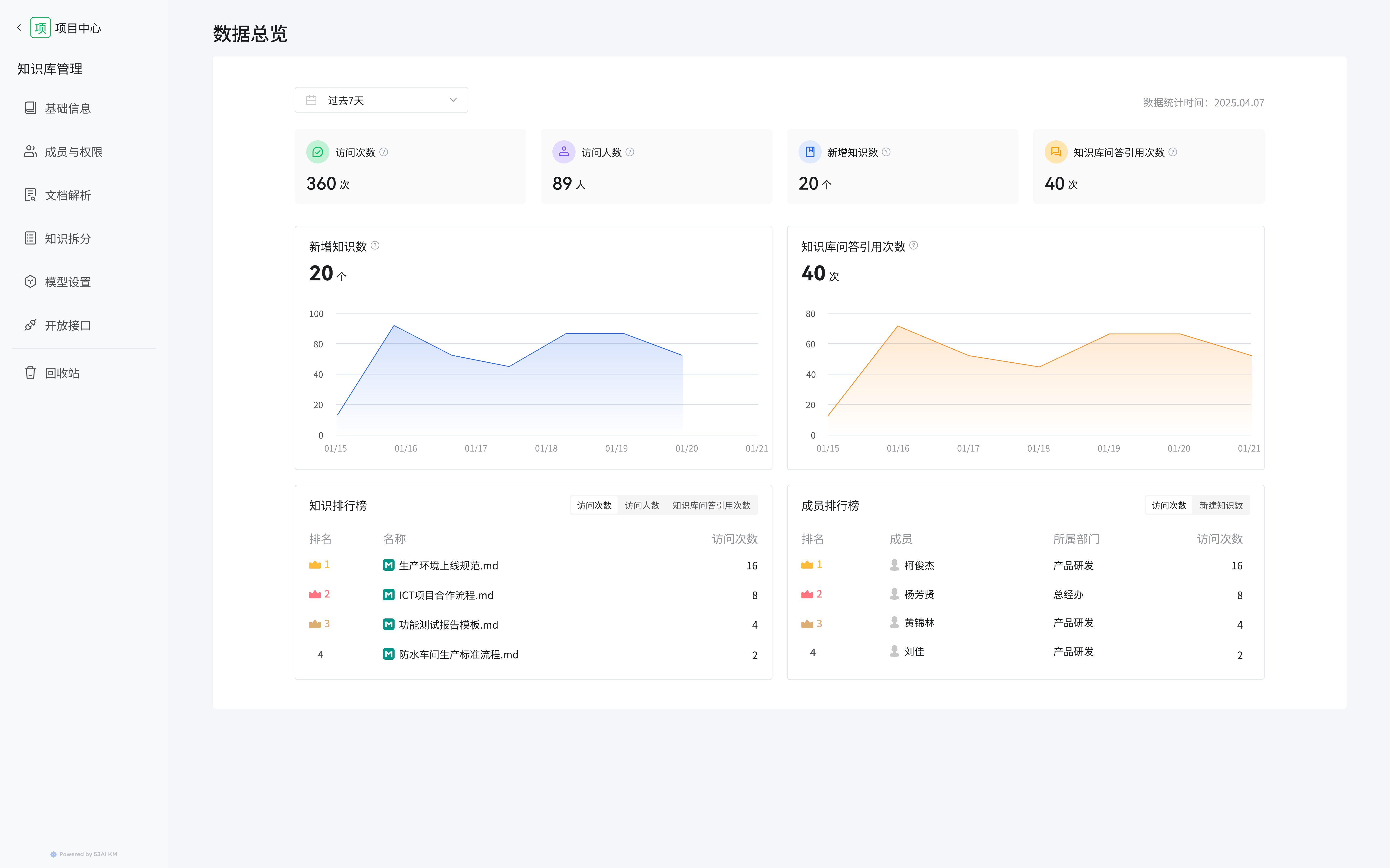
八、数据总览
在 “数据总览” 页面,可查看知识库的各类数据统计。(一)时间范围筛选
通过上方的时间筛选框(如 “过去 7 天”),选择要查看数据的时间范围。(二)核心数据指标
可查看访问次数、访问人数、新增知识数、知识库问答引用次数等核心指标数据,以及新增知识数、知识库问答引用次数的趋势图表,直观了解知识的增长与使用情况。(三)排行榜
- 知识排行榜:展示知识文档的访问次数排名,方便了解热门知识。
- 成员排行榜:展示成员的访问次数、新增知识数排名,助力了解成员对知识的贡献与参与情况。
九、知识列表管理
在 “知识列表” 页面,可对知识库内的知识文档进行管理。(一)筛选与搜索
通过时间范围(如 2025-04-29 至 2025-05-06)、状态(全部、完成、失败等)、创建人(全部或指定成员)筛选知识文档,也可通过搜索框输入关键词搜索知识。(二)文档查看与操作
列表展示知识文档的名称、创建人、创建时间、最近更新人、最近更新时间、内容抽取状态(完成、失败等),点击 “查看” 可查看文档详情,还可进行分页(如 10 条 / 页)浏览等操作。
十、语料列表管理
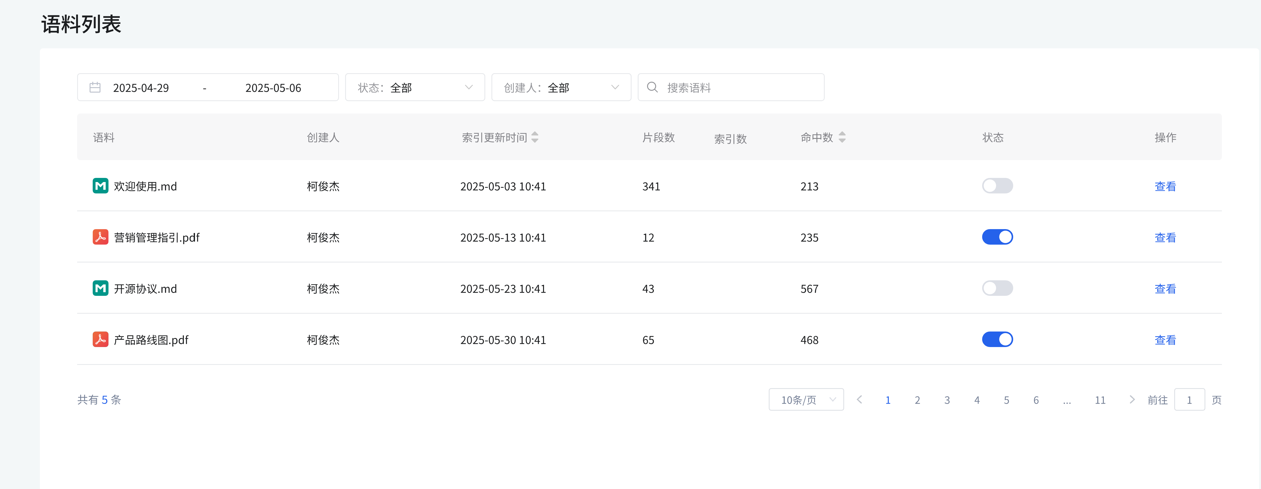
(一)语料信息查看
列表展示语料的详细信息,包括:- 语料名称:如 “欢迎使用.md”“营销管理指引.pdf” 等,直观识别语料内容主题。
- 创建人:显示语料的创建者(如 “柯俊杰”),明确语料的来源归属。
- 索引更新时间:展示语料索引的最新更新时间(如 2025-05-03 10:41),了解语料的更新动态。
- 片段数:体现语料被拆分的片段数量(如 “欢迎使用.md” 有 341 个片段),反映语料的内容粒度。
- 索引数:展示语料的索引数量,可辅助判断语料的索引覆盖情况。
- 命中数:显示语料被命中的次数,体现语料的使用频率与价值程度。
- 状态:通过开关按钮展示语料的启用 / 禁用状态(蓝色为启用,灰色为禁用),可点击开关快速切换状态,控制语料是否可用。
(二)语料操作
点击语料右侧的 “查看” 按钮,可查看语料的详细内容,了解语料的具体信息,也可进行分页(如 10 条 / 页)浏览语料列表,方便查看大量语料时的翻页操作。